基于行业需求深度理解与持续技术创新,复亚智能不断提升全系统产品作业能力。本次全系统能力升级主要包含识别结果管理闭环、图像内容增强、数据多维呈现、挂载能力丰富等亮点,进一步提升实际行业应用中的效率与安全性。
缺陷处理闭环跟踪
优化识别算法的全流程管理
解决传统算法中先采后识别、识别结果单一呈现、识别处理难以跟进等问题,复亚智能形成感知识别算法识别的实时告警并记录、复核确认缺陷、生成缺陷报告、线下缺陷处理、线上结果跟踪留档的完整流程,提供更为高效、准确和易于管理的感知识别解决方案,提升整体运维作业的准确性和可靠性。
■飞行中实时识别:在巡视过程中,自动实时识别并显示在平台上,对识别到的异常会立即记录,进行即时告警,相较于先采后识别,干预更及时。
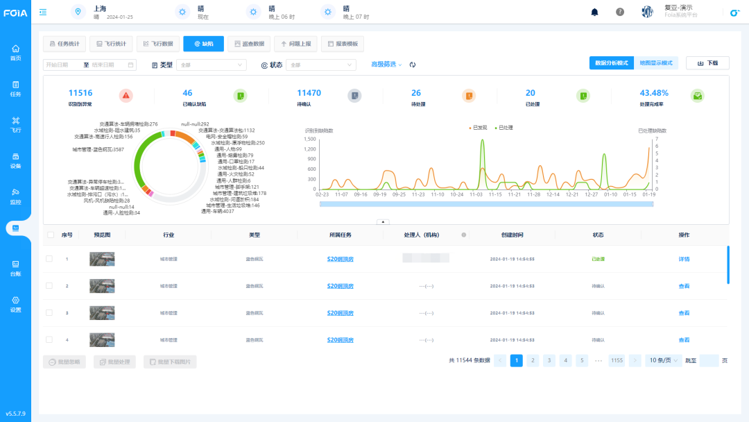
*识别结果页面
■ 结果多维度查看:在巡视结束后,可以直观地查看缺陷识别记录,包含任务记录、识别后的缺陷图片和原始图像、详细的缺陷说明、算法识别报告、历史数据与任务概览等数十个维度结果,帮助用户全面判断,更好地理解和处理问题。
■ 缺陷在线复核:针对自动识别出来的缺陷情况,可以在平台上进行人工二次审核修改(或直接在飞行过程中手动添加),提高整体结果的准确性。
*人工复核
■ 处理闭环跟踪:支持上传和记录缺陷处理的具体情况,便于跟进和汇总。同时平台会对整体情况进行分析,将识别异常数、已确认缺陷、缺陷处理完成率等统计结果以报表、列表、图表等形式展现,便于用户对数据直观比较、分析、汇报。
*处理情况跟进
图像内容增强
提升低能见度环境下的巡视效果
针对雾霾等能见度较低的环境下拍摄画面效果受影响的情况,复亚智能自主研发图像内容增强算法,增加实时画面视觉上的清晰度和系统的环境适应性,例如在交通巡视和城市管理中,可以更好捕捉车辆、人物、告示牌等关键主体信息,查看指定目标实际情况。
*图像增强效果,左为增强后
历史飞行轨迹汇总
增强飞行数据分析与管理
睿云管控平台上增加详细的飞行轨迹汇总展示和数据记录。用户可以点击任一条指定的飞行记录,查看该记录的历史实时轨迹回放,包括无人机的画面、实时遥测信息和飞行拍摄成果,支持无人机第一视角和航线轨迹的双视图显示。轨迹回放中还新增了视频动作节点,以及无起飞和降落片段视频的下载选项,进一步丰富了用户的使用体验。
*历史飞行轨迹汇总页面
此外历史飞行轨迹页面页面还进行了多元信息汇总展示,涵盖地图相册、禁飞空域、点线面的人工标注、最新实采地图映像、三维模型、高程数据、机场覆盖范围等信息,有效辅助任务管理和综合分析决策。
适配抛投器
增强公安应急处突能力
为应对公安有关工作中“打”“查”“巡”“防”“助”的全面需求,复亚智能对抛投器进行了全面适配和实测验证,通过睿云管控平台进行自动/手动操作,可在单次飞行中完成四次精准的抛投任务,挂载数据汇总至平台统一结果数据输出,高效安全完成应急救援,物资投放等任务,减少了直接人员接入现场的风险,配合系统接警、兴趣点飞行、就近调度等功能,增强公安、消防、交通等部门的现场干预和救援能力,显著提升应急响应能力。
此外,复亚智能无人机全自动飞行系统还具备数十种挂载能力,支持大疆禅思系列等云台相机,以及激光甲烷探测仪、喊话器、探照灯、爆闪灯、气体探测仪、抛投器等多种第三方挂载,可根据不同的场景要求配置相应的挂载能力,满足全场景数据监测、采集、干预需求。
复亚智能是业内领先的无人机全自动飞行系统研发和服务商,专注自动化、智能化无人机系统软硬件研发,整合无人机与自动机场硬件、管理调度软件、飞行与图像算法,用高度智能的无人机系统满足政企用户低空巡查业务需求,通过分布式部署让巡逻干预随时可达,巡检数据触手可及。






















